行政满意度报告

行政满意度报告 - superun AI 模板预览

介绍

行政服务满意度可视化分析平台,提供城市/部门/题目多维洞察与建议跟踪

模板详情

**产品简介** 本产品是一套面向管理层和服务方的行政满意度分析与展示工具,帮助您一目了然地掌握总体绩效、部门排名、题目得分与历史趋势

它把问卷调研结果转为直观的KPI、可交互表格和关键洞察,便于发现问题、跟进建议并制定改进措施

**功能亮点** - **三大页面结构(总体概览 / 详细分析 / 趋势对比)** - 提供从总体KPI到细粒度部门与题目分析,再到历年趋势的完整浏览路径,方便按需钻取数据

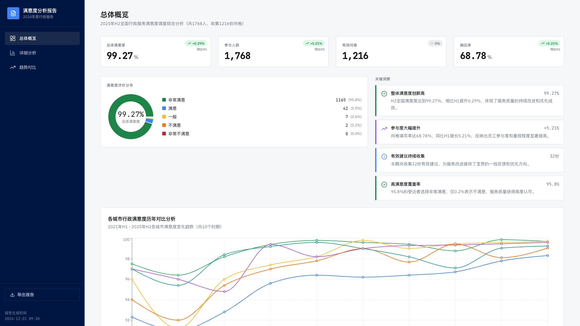
- **真实2025 H2调研数据与关键指标** - 展示总体满意度99.27%(同比H1增长0.29%)、参与人数1768人、有效问卷1216份、响应率68.78%(同比增长5.21%)、有效建议32份等关键信息

- **专业KPI指标卡** - 视觉精致、数字突出、趋势徽章与标签清晰,帮助快速把握核心指标变化与洞察

- **部门满意度排名表(20个部门)** - 按满意度排序并支持交互式高亮,前三名有特殊徽章,便于比较与追踪部门表现

- **问卷题目得分详情表(16题)** - 可查看全国及杭州、北京、上海、广州、深圳、成都6城的H2/H1得分与变化,支持按题目或按城市两种视图切换,并可展开查看城市卡片网格与趋势标识

- **题目历年趋势对比** - 多城市折线趋势与方向标识,支持多城市对比,帮助识别题目满意度的长期走向

- **有效建议跟踪(Feedback Tracking)** - 按城市和处理状态筛选的建议管理表,记录问题描述、跟进人、处理状态与结果,便于实时追踪落地进展

- **各城市历年对比分析** - 覆盖2021H1至2025H2的多城市历史数据、折线图、完整数据表与城市级关键洞察(含广州、深圳、成都等单城总结),便于横向比较与决策参考

- **雷达图可视化的维度概览** - 在总览中以雷达图展示维度得分分布,配合满意度分布图形成直观维度视角

- **公司年龄层分析** - 展示公司整体年龄分布、各年龄段满意度对比、详细表格与按年龄段的题目得分对比,帮助识别代际差异与关注点

- **页面布局与信息流优化** - 删除重复内容、精简模块并优化间距,提升浏览效率与信息层级的清晰性

**复刻说明** 欢迎复刻并基于此演示示例进行自定义——复刻的是演示版本,不包含生产环境的全部数据与后端服务

上手简单,您可以在演示基础上快速调整内容与展示以满足自身需求

← 返回模板列表